Искать
Искать

Вышла новая версия системы Vulns.io Enterprise VM 1.41.0

Дата публикации

4 February 2026 г.

Евгения Житникова

Технический редактор

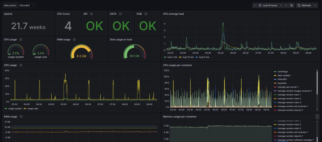
В новой версии добавлен новый функционал - сбор и экспорт статистики в Grafana. Данная программа интегрируется с Системой и выводит данные о сервере в виде дашбордов, графиков, таблиц и т.п. В Grafana отображаются:

    • хостовые метрики: CPU, память, дисковое пространство, загрузка сетевого интерфейса и др.,
    • данные о работе Системы: выполнение задач, обращения к API и др.,
    • обновление БДУ: частота и статус обновлений.

Благодаря этому функционалу можно, например, следить за состоянием памяти на сервере, чтобы ее всегда было достаточно, а при нехватке - масштабировать.

Также можно просмотреть, как проходит обновление Базы данных уязвимостей, насколько часто она обновляется и т.д.

Кроме того, появилась возможность проводить сканирование сети (discovery) на Сенсорах. Теперь, помимо взаимодействия с активами напрямую (агентно или безагентно), можно проводить сканирование сетей с распределенной инфраструктурой через модуль Сенсор, получать информацию об активах в удаленном или изолированном сегменте и уже в дальнейшем с ними работать.

Все улучшения и исправления можно посмотреть в релизе 1.41.0.

Хотите узнать больше?

Оставьте заявку, мы свяжемся с вами и бесплатно предоставим дистрибуторов для тестирования в вашей инфраструктуре

Азат Хасанов

Специалист службы поддержки

Отправить заявку